管理コンソールトップページ

管理コンソールトップページ

管理デバイスの一覧、デバイスの情報、デバイスへの指示などの操作を行います。
推奨ブラウザは、Google Chrome、Mozilla Firefox、Microsoft Edgeとなります。



1.設定項目一覧

画面左上のから様々な情報や設定を行う画面に移動します。

項目

説明

端末

デバイスの情報やデバイスに指示を送信できます。

位置情報

WiFiを使用して屋内での位置の把握、動きに基づいたアクションを実行します。

※有償オプションとなり、国内での事例はありません。

レポート

端末の情報、アプリやポリシーの適用情報などをレポートできます。

プロファイル

端末機能制限やランチャーを設定します。

ポリシー

アプリポリシー(アプリ配信)、ファイル同期ポリシーなどを設定します。

パッケージ

デバイスに配信するアプリ、スクリプト、その他ファイルをアップロードします。

サーバー

サーバーの状況が確認できます。

システム中枢の設定

様々な機能をカスタマイズできます。

ユーザーおよび権限

ログインユーザーの設定を行います。

システムの健康

様々な情報をグラフや表で表示します。

ヘルプ

SOTI社のHelpページをブラウザで開きます。

MobiControlバージョン

ご利用いただいているMobiControlサーバーバージョンが確認できます。



2.グループの作成

デバイスを管理するグループを作成します。

[新しいルートグループ]をクリックします。


任意のグループ名を入力、[作成]をクリックします。


ルートグループの下にグループを作成する場合は、該当のグループを右クリック-[グループの登録]をクリックします。
MobiControlサーバーに登録後、MobiControlに必要な端末操作がランチャー(専用画面)を適用されている場合には操作不可となりますので、[キッティング]フォルダー(何も設定しないフォルダー)作成を推奨します。


仮想グループを使用するとデバイスグループのデバイスを実際のデバイスグループに移動せずにグループ化できます。


フォルダーにデバイスを移動しますと、以下の表示となります。[仮想グループに追加]をクリックします。


[クリックしてフィルターを追加します]右隣の[+]をクリックすると以下の画面となり、フィルターの設定が可能です。


設定したフィルターは[フィルターを編集]の右隣の[鉛筆]アイコンで編集可能です。



3.ユーザー設定

管理コンソールの言語表示、リモート操作の方法などを設定します。

(a)プリファレンス

項目

説明

リモート操作

リモート操作設定を選択

[ウェブベース]、もしくは[ダウンロード可能なプラグイン(レガシー)]選択します。2つの違いについては⑨リモート操作(リモートビュー)をご参照ください。

セッションを開始する時に毎回たずねる

初期値ではONとなっており、OFFにすると設定したリモート操作設定でリモート操作を行います。

言語を上書き

言語を選択

日本語を含む14か国の言語から設定します。

*管理コンソールはLegacyModernのインターフェイスに分かれており、Legacy部分の言語選択については、トップページの画面左上のから[レポート]を選択、 から[言語]を変更します

日付と時間

日付と時間設定を選択

[24時間形式]、もしくは[12時間形式]から選択します


(b)パスワードの変更
ログインユーザーのパスワードが変更できます。

(c)コンソールをリセット
以下の管理コンソールの設定をリセットします。

項目

説明

リセットする項目を選択

保存された検索

すべての保存した検索を削除して、検索の設定をデフォルトに戻します。

コラム表示

すべての列の表示を削除し、幅、並べ替え順などの列の設定をデフォルトに戻します。

チャート

すべてのカスタム図を削除し、図のデフォルト設定に戻します。

ユーザープリファレンス設定

すべての [プリファレンス]パネルの設定(リモート コントロール、言語、日付/時刻、デバイス アクションなど)をデフォルトに戻します。


(d)最新情報を見る
該当サーバーバージョンの機能をツアー(英語)で確認できます。

(e)ログアウト
管理コンソールからログアウトします。


4.端末の検索

デバイスの情報、アプリのバージョン情報やインストール状況、プロファイルのインストール状況などの詳細を[AND]や[OR]の条件で検索可能です。

主な検索項目をご案内します。

項目①

項目②

項目③

アプリ

サイズ(バイト)

である

ではない

より大きい

未満

以上

以下

間ではない

ステータス

である

ではない

バージョン

である

ではない

より大きい

未満

以上

以下

間ではない

で始まる

で始まらない

バンドルID

である

ではない

含む

含まない

で始まる

で始まらない

で終わる

で終わらない

名前

である

ではない

含む

含まない

で始まる

で始まらない

で終わる

で終わらない

プロファイル

ステータス

である

でない

インストールが無効

インストールの保留中

インストール済み

インストール失敗

一部インストール済み

管理者により削除済み

削除の保留中

削除失敗

不明

未インストール


プロファイル画面からはどのデバイスにプロファイルが割り当たっているかが分からないため、端末一覧画面の検索から確認できます。
MobiControlサーバー15.6.0.1018では2バイトの文字の検索ができず、開発元のSOTI社へ修正依頼を行っております。英語表記での案内とさせてください。

(例1)インストール保留中の端末を確認


検索窓をクリック後に、[Profiles]をクリックします。




[name]を選択後に[=]を選択しプロファイル名を入力し[DONE]をクリックします。


赤枠にカーソルを合わせ任意の文字を入力後に[AND]を選択、上記同様に[Profiles]を選択後に[= is]-[Pending install]を選択、 クリックします。


Install Pending(インストール保留中)の端末一覧が表示されます。



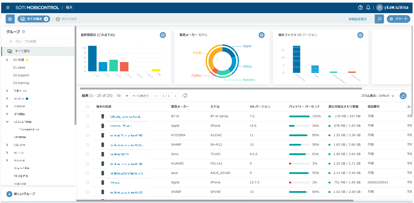
5.チャート

チャートはデバイスの数やデバイスのメーカー、OSなどの情報をチャートで表示します。

画面右上の[チャート]をクリックします。


初期値で表示されているチャートは、チャート右上の[歯車]アイコンから、[ゴミ箱]アイコンで削除できます。


チャートを新しく設定する場合は、画面右上の[+]をクリックします。

チャートは[組み込み図]と[カスタムチャート]の2パターンとなります。
[組み込み図]で選択できる項目は、[最終接続日(これまでの)]と[最終接続日(過去24時間)]です。
以下は[最終接続日(これまでの)]をすべてのデバイスで表示した例です。


[カスタムチャート]は、棒グラフや円グラフなどから表示形式を選択、メーカーやOSバージョンを表示できます。
以下は製造メーカーを円グラフで表示した例です。


選択できる項目については、6.コラム表示にてご案内します。


6.コラム表示

デバイス一覧に表示される列を変更して選択した情報で表示します。

初期状態ではコラム表示は[Default]となり、[Default]を変更する場合は[歯車]アイコン。
新規で作成する場合は[+新規コラムの表示]をクリックします。


作成したコラムはからCSV形式で出力可能です。


以下の図はOSバージョン、モデル、製造メーカー、端末の名前のプロパティ(項目)選択した例です。


新規でコラムを作成する場合は、任意で項プロパティ(項目)にチェックを入れ、[鉛筆アイコン]でコラム名を設定後に[完了]をクリックします。


列はドラッグアンドドロップで移動できます。


また、設定項目の右側の上下をクリックにて昇順降順で並び替えできます。


Android Enterpriseで選択できる主なプロパティは以下です。

プロパティ名

説明

端末の名前

※端末の名前は削除できません。

Android Enterprise 管理タイプ

Device Ownerモードなどのモードを表示します。

エンタープライズ名

バインディング名を表示します。

APN

APN名を表示します。

IMEI / MEID / ESN

IMEIなどの情報を表示します。

IPアドレス

IPアドレスを表示します。

MACアドレス

MACアドレスを表示します。

OEMのバージョン番号

機器メーカーにより呼称が異なりますがビルド番号などを表示します。

OS バージョン

OS バージョンを表示します。

ウィルス対策スキャン

最後にウィルス対策スキャンを行った日時を表示します。

エージェントバージョン

MobiControlエージェントバージョンを表示します。

ハードウェアのシリアル番号

ハードウェアのシリアル番号を表示します。

バッテリー パーセント

バッテリー パーセントを表示します。



7.デバイスの情報/指示

デバイスの状態やデバイスに指示を送る、位置情報の把握などを行います。

(a)端末の詳細設定
端末の情報が確認できます。

項目

説明

コンプライアンス

コンプライアンス ステータス

コンプライアンスタブで設定した項目をクリアしている場合、もしくは設定していない場合は[準拠]と表示されます。

エージェント適合性

Android Enterpriseでは適合しないことはありません。

Android Classicではデバイスよりサーバー側のエージェントバージョンが高い場合、プロファイルなどが適用不可となります。

端末の詳細設定

端末種別

Android Enterpriseと表示されます。

端末ID

ログには端末IDで端末のアクションが記述されます。

トラブルシューティング時に必要な情報です。

登録実行日時

デバイスが登録した日時です。

端末ファミリ

Android Plusと表示されます。

Android Classicも同様の表示です。

IPアドレス

IPアドレスが表示されます。

エージェントオンライン

サーバーとデバイスの疎通が取れている場合はtrue、疎通が取れていない場合はfalseと表示されます。

端末モード

ライセンス使用中と表示されます。

OSバージョン

OSバージョンを表示します。

パス

デバイスが所属するグループを表示します。

デプロイメントサーバー

デバイスが所属するMobiControlサーバーが表示されます。

エージェントなし

Androidでは[いいえ]以外の表示になりません。

エージェントバージョン

MobiControlエージェントバージョンを表示します。

IPv6

IPv6アドレスを表示します。

エージェントのチェックイン時間

最後にチェックインした日時を表示します。

エージェント接続時間

最後にデバイスのMobiControlエージェントが起動した時間を表示します。

エージェント切断時間

最後にデバイスのMobiControlエージェントが切断した時間を表示します。

ネットワーク接続タイプ

現在のネットワーク接続タイプを表示します。

ネットワーク RSSI

電波強度をRSSI値で表示します。

ネットワーク SSID

接続しているWi-Fiのアクセスポイント名を表示します。

プラグインのバージョン

同一のOSであってもバージョンが異なる場合もありますが仕様です。

Android APIレベル

Android APIレベルを表示します。

リモートコントロールバージョン

同一のOSであってもバージョンが異なる場合もありますが仕様です。

OEMのバージョン番号

機器メーカーによって呼称は異なりますが、ビルド番号を表示します。

パーソナライズされた名前

デバイスのデバイス名を表示します。
MobiControl
からは変更できず、デバイスの[設定]から操作が必要です。

サポートされているAPI

[RC]の表示であればリモートコントロール可能です。

[リモート表示]の場合は、ビューのみとなりコントロールできません。

Android セキュリティ パッチ レベル

適用しているセキュリティパッチを表示します。

時差の時間帯

タイムゾーンを表示します。

携帯の詳細設定

IMEI / MEID / ESN

IMEIなどの情報を表示します。

ローミング

ローミング時には[はい]となります。

APN

APN名を表示します。

携帯の通信方式

3Gや4Gなどを表示します。

端末ステータス

エージェントの更新が有効

エージェントの更新が有効な場合は[はい]となります。

パスコードが有効

パスコードを設定している場合に[はい]となります。

端末管理アクティブ

Android Enterpriseでは[はい]となります。

パスコードのリセット可能

パスコードがリセット可能な状態の場合に[はい]となります。

暗号化済

Android Enterpriseでは[はい]となります。

OSセキュア

Android Enterpriseでは[はい]となります。

ELMのステータス

SamsungデバイスでELM以外は[該当なし]となります。

Android Enterprise の移行状態

Android Enterpriseでは[該当なし]となります。

エージェントモード

通常は[ユーザー]となります。

本人認証プロファイル適用時に管理者モードに移行した際には、[管理者]となります。

KPEステータス

SamsungのKnox Platform for Enterpriseの場合、[はい]となります。

SafetyNet 証明ステータス

Android Enterpriseでは[Passed Hardware Backed]となります。

ユーザー情報

Active Directory連携時にユーザー情報が表示されます。

ハードウェアの詳細設定

MACアドレス

MACアドレスを表示します。

WiFi MACアドレス

WiFi MACアドレスを表示します。

製造メーカー

メーカーを表示します。

モデル

モデルを表示します。

ハードウェアのシリアル番号

ハードウェアのシリアル番号を表示します。

総メモリ

RAMを表示します。

総ストレージ量

ROMを表示します。

書き込み可能なメモリ容量

RAMの総容量と使用している容量を表示します。

利用可能なストレージ

ROMの総容量と使用している容量を表示します。

バッテリーパーセント

バッテリーパーセントを表示します。

ハードウェア暗号化機能

[Block, DataProtectionEnabled]と表示します。

ウィルス対策

隔離フォルダーを空にした日時

ウィルス対策プロファイルを割り当て隔離フォルダーの設定をしている場合に、隔離した最終日時を表示します。

ウィルス対策スキャン

ウィルス対策プロファイルを割り当て、スキャンをした最終日時を表示します。

付属情報

デバイスに任意のプロパティを付与できます。

設定手順については[システム中枢の設定]-[端末設定]-[不足情報]をご参照ください。

ANDROID ENTERPRISE

Androidのステータス

バインディングされている場合には、[管理されたGoogle Playアカウントで有効]と表示します。

エンタープライズ名

使用しているバインディング名を表示します。

アプリポリシーでアプリを配信する際には、設定したバインディング名と本表示が合致する必要があります。

AndroidのID

英数字の羅列で表示します。

管理の種類

[Device Owner Mode]出ない場合はBYOD向けのモードとなり、十分な端末機能制限やランチャープロファイルが適用できません。

Android Management APIで登録

[いいえ]と表示されます。

交換

Microsoft Exchange Server使用時の項目となり、説明を割愛します


(b)コンプライアンス
MobiControlサーバー内のデバイスのコンプライアンスポリシー設定時に使用するタブです。

詳細については英語となりますが以下をご参照ください。
Device Compliance Policies

https://www.soti.net/mc/help/v15.6/en/console/devices/monitoring/compliance/compliance_policies.html


(c)構成
デバイスに割り当てているプロファイル、パッケージ、ルール、ポリシーの適用状況を確認できます。
また、以下の詳細設定の設定も可能です。

XTremeハブを使用して、Androidおよび Windows Mobile/CEデバイスへのファイルとパッケージの配布を高速化します。XTremeハブサーバーを設置する必要があり、国内では事例がありません。

詳細については英語となりますが以下をご参照ください。
Using XTreme Hubs



XTremeハブ

XTremeハブを使用して、Androidおよび Windows Mobile/CEデバイスへのファイルとパッケージの配布を高速化します。XTremeハブサーバーを設置する必要があり、国内では事例がありません。

 

詳細については英語となりますが以下をご参照ください。

Using XTreme Hubs

https://www.soti.net/mc/help/v15.6/en/console/data/xtremehubs/xtreme_hubs.html?hl=xtrem

エージェント設定

[デバイスエージェントからの登録解除を禁止する]のトグルをONにすることにより、デバイス側でMobiControlを解除させません。ランチャープロファイルを使用していない場合は設定いただけますようお願いします。

サーバークセス順位

設定変更の際には必ずサポートデスクまでご連絡をいただけますようお願いします。


サポート連絡先情報

[会社情報の表示]ONにすることにより、デバイスのMobiControlエージェントの左上の[ハンバーガーアイコン]-[サポート]の情報を設定できます。

Phoneは数字のみの入力となります。

※会社のロゴは.png.jpgのみ使用可能です。

リモート操作の設定

リモート操作時に該当デバイスのスキンが[端末のモデル]内に存在する場合、ハードボタンの操作が可能です。[接続プロファイル]で接続時の回線種別を選択できますが、変更いただかないようお願いします。



監視データ

設定したカスタムデータは[収集したデータ]タブで確認できます。

設定できるデータのタイプはiniファイル、もしくはxmlファイルです。

ファイルはパッケージやファイル同期ポリシーで配信、もしくはアプリから出力されたファイルを参照するよう設定してください。

共有デバイス

共有デバイスの設定を行います。

更新スケジュール

更新スケジュールでデータ収集ポリシーなどデバイスに蓄積されたデータをサーバーに収集、ファイル同期ポリシー設定時にデータのダウンロードやアップロードを行います。初期値は2時間となります。

 

管理デバイスが多い場合は、Aグループ1000台は12:00開始、Bグループ1000台は12:20開始、Cグループ1000台は12:40開始など、開始時間をずらしてください。

 

更新スケジュールの頻度を短くしますとサーバーに負荷がかかりますのでご注意ください。

時刻の同期

端末の時刻をAndroidの日付と時刻の設定ではなく、MobiControlサーバーや指定したNTPサーバーと同期させます。

接続時間帯の設定

初期値では、デバイスがMobiControlサーバーとオフライン時には30秒毎に接続を試みます。

[接続モード]-[接続タイプ]でオンラインの時間帯をスケジューリング、もしくは手動で接続した場合のみオンラインにするなどの設定が可能です。変更いただく際にはPOLサポートデスクまでご連絡ください。

 

[ログファイル管理]の項目につきましては、トラブルシューティング時に設定変更を依頼することがあります。


(d)アプリ
インストールされているアプリのアプリ名、ステータス(インストール済みなど)、パッケージ名、バージョンが一覧で表示されます。
[アプリケーション名を検索]から部分一致での検索も可能です。

(e)ロケーション
デバイスの位置情報を把握できます。

※マップ(グーグル)の設定を行っていない場合、画面右上に以下のインフォメーションが表示され位置情報が取得できない場合があります。


デバイス登録方法としてafw#mobicontrolのハッシュタグで登録した場合、マップは非表示となります。
以下の手順でマップの設定を行ってください。

後述します[スクリプトの送信]で以下のスクリプトを実行します。
enable_system_app com.google.android.apps.maps

デバイスでは以下の操作をお願いします(マップのバージョンによって操作は異なります)。
また、デバイスの位置情報をONにしてください。


アイコン

説明


デバイスの現在位置を表示します。


デバイスを下図の条件で追跡できます。


※サーバー15.6では画面下に以下が表示されブラウザをリロードする必要がある不具合があり、改善要望をSOTI社に打診しています。

 

 


デバイスの履歴を表示します。

※後述します[収集したデータ]の設定が必須です。


設定したジオフェンス(下図の緑枠)を表示します。



管理コンソールにログインしているPCの現在地を表示します。


(f)セキュリティ
デバイスのMobiControlの証明書や、ウィルス対策プロファイルで隔離したアプリ/ファイルを表示します。

(g)収集したデータ
デバイスのIPアドレスやMACアドレスなどの状態を収集します。
ロケーション(位置情報)を収集するには[アプリポリシー]で[ロケーション]を設定する必要があります。

(h)イベントログ
MobiControlに関するプロファイルの適用や端末のチェックインなどが表示されます。
トラブルシューティング時には[ダウンロード]からログをご提供いただくこともあります。



(i)コンテンツ
コンテンツライブラリーを設定した際の情報を表示します。

詳細については英語となりますが以下をご参照ください。
Setting Up a Content Library

https://www.soti.net/mc/help/v15.6/en/console/data/contentlibrary/configuring.html


(j)メモ

デバイスにメモを付与できます。

画面左上の[+新しいメモ]をクリック、任意で入力後に[保存]をクリックします。

アイコンでアイコンの色を変更します。

不要なメモを削除します。



(k)端末のアクション

画面右上のアイコンから端末に指示を送ります。

以外のアイコンは履歴を表示します。



デバイスには以下の指示が送れます。

端末のアクション

スクリプトを送信

8.スクリプトにて案内します。

ソフトリセット

デバイスの再起動を指示します。

チェックイン

デバイスの情報の更新を要求します。

インシデントを報告

SOTI社に問い合わせを行います。現在は機能していません。

E-FOTA に登録

Samsung E-FOTAページを使用してグループIDを定義します。

詳細については英語となりますが以下をご参照ください。

Samsung E-FOTA


Exchange アクセスを許可

Exchangeのメールのアクセスを許可します。

Exchange へのアクセスを阻止

Exchangeのメールのアクセスを阻止します。

Exchangeアクセスをリセット

Exchangeのメールの設定をリセットします。

SMS を送信

現在機能しません。

SOTI Hub アクセスをブロック

SOTI Hubへのアクセスを一時的に禁止します。

SOTI Hub アクセスを許可

SOTI Hubへのアクセスを許可します。

SOTI Hub キャッシュをクリア

SOTI Hubのキャッシュをクリアします。

SOTI Surf アクセスをブロック

SOTI Surfへのアクセスを一時的に禁止します。

SOTI Surf アクセスを許可

SOTI Surfへのアクセスを復元します。

SOTI Surf キャッシュをクリア

SOTI Surfのキャッシュをクリアします。

アカウントをリセット

バインディング(管理Google Playアカウント)を割り当てます。

アプリフィードバック更新

アプリのフィードバックをGoogle Playサーバーにアップロードします。

ウィルスのスキャニング

ウィルス対策プロファイルを適用している場合、スキャンを実行します。

[素早くウィルススキャン]にチェックを入れるとクイックスキャンになります。

エージェントの更新を無効にする

デバイスのMobiControlエージェントの更新を無効とします。

キオスク画面を無効にする

ランチャープロファイル適用時に、ランチャーを解除します。

[管理者モードに入る]と異なり、ユーザーモードのままランチャーを解除しますので、他のプロファイルは解除されません。

キオスク画面を有効にする

無効としたランチャーを有効とします。

スクリプトの送信 (プラットフォーム)

使用しません。

デバイスプラグインのインストール

サーバーにデバイスプラグインがある場合、インストールを行います。

パスコードロック解除

パスワードを解除します。

パスワードの再設定

パスワードを再設定します。


パスワードを設定していないデバイスに送信した場合も、有効となります。

ファイルを今すぐ同期

ファイル同期ポリシーを設定している場合、更新スケジュールを待たずにファイル同期を行います。

メッセージを送信

デバイスにメッセージを送信します。

メッセージはデバイスで[OK]をタップするまで表示、表示時間が選択できます。

※メッセージはランチャーなどの設定により意図した動作にならない場合がありますので。事前に実機で動作をご確認ください。

ユーザーモードに入る

管理者モードを解除しユーザーモードに戻ります。

リモート表示(リモート操作)

デバイスにプラグインがインストールされている場合は[リモート操作]と表示されます。

ロック

デバイスをロックします。

デバイスロック解除はデバイスの設定により異なります。

管理者モードに入る

管理者モードになることにより、ランチャーなどのプロファイルをすべて外します。

共用デバイスのトラブルシューティング

共用デバイスのトラブルシューティングを行います。

共用デバイスをログアウトする

共用デバイスをログアウトします。

作業プロファイルを無効にする

Device Owner(Full Device Management)では使いません。

作業プロファイルを有効にする

Device Owner(Full Device Management)では使いません。


削除

管理コンソール上から端末を削除します。削除した分、使用可能ライセンスが増えます。

デバイスは登録ID入力画面となります。

室内を探す

SOTI Identityの設定が必要となり、現在国内では提供しておりません。

初期化(Wipe

デバイスを初期化します。

外部で発行したクライアント証明書の廃止を試みます

端末の初期化・削除時に、端末に配布されている証明書も同時に削除したい場合にチェックを入れます。

工場リセット保護をバイパス

Android端末を初期化前にログインしていたアカウントによるアカウントロックを回避したい場合にチェックを入れます。

外部ストレージを初期化

端末にマウントしている外部ストレージ(SDカード)のデータを初期化したい場合にチェックを入れます。

登録解除

デバイスをMobiControlサーバーから登録を解除します。管理コンソールには端末が残るため、ライセンスは消費したままとなります。

無効化

MobiControlサーバーとの通信を一時的に禁止します。

名前変更

MobiControlで管理する端末名を変更します。

有効化

MobiControlサーバーとの通信を復元します。



8.スクリプト

デバイスにスクリプトで指示を送ります。
スクリプトタイプは[Legacy]を選択してください。
Androidでは[Java Script]も有効ですが、詳細については英語となりますが以下をご参照ください。

(ご参考)Android Plus JavaScript Scripts


(a)スクリプト実行手順
スクリプトタイプに[Legacy]を選択、スクリプトエディターに任意のスクリプトを入力後に[スクリプト送信]をクリックします。

(例)notify kiosk off(ランチャー解除)を送信


(b)スクリプトの保存
[スクリプトを入力/編集]より良く使うスクリプトを保存できます。

スクリプトの右の[+]をクリックします。


スクリプトエディターに任意のスクリプトを入力し[スクリプトの保存]をクリックします。

[スクリプトの名前]に任意の名前を入力し[保存]をクリックします。

(例)unlockのスクリプトでロック解除を保存


[次のスクリプトを実行]から登録したスクリプトを実行できます。





(c)スクリプト一覧
主なスクリプトをご案内します。
他のスクリプトについては英語となりますが以下をご参照ください。

(ご参考)Script Commands for Android Enterprise: Managed Devices

MobiControlのパス指定はルートディレクトリが[%sdcard%]となります。
 (例)ダウンロードフォルダ直下のpolフォルダーのパス
 %sdcard%Download/pol

_adminmode

本人認証プロファイル設定時に、管理者モードに移行します。

端末のアクションの[管理者モードに入る][ユーザーモードに入る]と同じ効果です。

管理者モードは割り当てたプロファイルの適用を解除しますので、検証時のランチャー解除はnotify kioskを使用してください。

構文

_adminmode on(管理者モードに移行)

_adminmode off(ユーザーモードに移行)

connect

MobiControlサーバーに接続するようデバイスに指示します。

構文

connect -f

del

デバイスのファイルを削除します。

構文

del %sdcard%Download\*

(ダウンロードフォルダの*(すべて)を削除)

del %sdcard%Pictures¥Screenshots¥*.png

(スクリーンショットフォルダの.pngファイルをすべて削除)

enable_system_app

デバイス上のシステムアプリを再表示します。

(デバイスのファームウェアに含まれているアプリのみ)

構文

enable_system_app com.google.android.gm

(Gmail(com.google.android.gm)を表示)

enable_system_app com.google.android.apps.maps

(マップ(com.google.android.apps.maps)を表示)

 

【再度非表示にするスクリプト】

appcontrol -b "Notify=0;Mode=3;PRC0=com.google.android.gm"

identify_activity

デバイスに表示しているアクティビティをイベントログに表示します。

デバイスでGoogle Chromeを表示時にidentify_activityを送信したイベントログ



install

デバイスにアプリをインストールします。

構文

install %sdcard%Download/aq.apk

(Downloadフォルダーのaq.apkをインストール)

kill_application

デバイスで実行中のアプリを停止します。

構文

kill_application co.yahoo.android.weather.type1

(Y!天気(jp.co.yahoo.android.weather.type1)を停止)

lock

デバイスをロックします。

デバイスにセキュリティの設定がない場合は消灯します。

端末のアクションの[ロック]と同じ効果です。

構文

lock

manualblacklist

アプリを制限します。アプリによってはアイコンが非表示とならず表示されますが、すぐに停止します。

構文

manualblacklist add com.google.android.gm

(com.google.android.gm(Gmail)をブラックリスト)

 

【ブラックリスト解除】(デバイスによって異なります)

 

manualblacklist reset

もしくは

manualblacklist off

notify kiosk

ランチャーを解除します。

端末のアクションの[キオスク画面を有効にする][キオスク画面を無効にする]と同じ効果です。

本スクリプトでランチャー解除後にランチャープロファイルの[キオスクモードに戻る]を設定していない場合、onにしない限りランチャー画面に戻らないのでご注意ください。

構文

notify kiosk off(ランチャー解除)

notify kiosk on(ランチャーに戻す)

reset

デバイスをソフトリセット(再起動)、またはハードリセット(工場出荷状態)します。

ソフトリセットは端末のアクションの[ソフトリセット]、ハードリセットは[初期化(Wipe)]と同じです。

構文

reset /S(ソフトリセット)


retryrcdetection

_resetfailedrcdetectionflag

リモート操作もしくはビューで接続時に、接続できない、画面が表示されないなどの際に、リモートセッションをリセットします。

構文

retryrcdetection

_resetfailedrcdetectionflag

restartagent

(リモートセッションをリセット、MobiControlエージェントを再起動)

showmessagebox

デバイスにメッセージを表示します。

端末のアクションの[メッセージを送信]と同じです。

構文

showmessagebox テスト(デバイスにテストと表示)

start

アプリを起動します。

構文

start com.android.chrome

uninstall

指定したアプリをアンインストールします。

構文

uninstall jp.co.yahoo.android.weather.type1

(Y!天気(jp.co.yahoo.android.weather.type1)をアンインストール)

unlock

ロックを解除します。解除後はパターンやパスワードなどのセキュリティが解除された状態になります。

端末のアクションの[パスコードロック解除]と同じです。

構文

unlock

wipeapplication

指定したアプリのキャッシュを削除します。

構文

wipeapplication com.android.chrome

(Google Chrome(com.android.chrome)のキャッシュを削除)

Writesecuresetting -sys screen_off_timeout

画面消灯時間を設定します。

構文

Writesecuresetting -sys screen_off_timeout 60000

(数字はmsで指定、上記の場合は60)

設定が消えた場合

ランチャーを外した際に、Androidの設定アイコンが非表示、もしくは操作が効かない場合には右記のスクリプトを送信してください。

構文

writeprivateprofstring BlockedActivityList com.android.settings/.Settings com.android.settings/.Settings

manualblacklist reset


9.リモート操作(リモートビュー)

該当デバイスのプラグインがインストールされている場合、デバイスのリモート操作が可能です。
Genericのプラグインの場合、リモート操作の度にデバイス側で[開始する]をタップする必要があります。
プラグインをインストールしない場合はリモートビュー(操作不可)となり、Genericのプラグインの場合と同様にデバイス側で[開始する]をタップする必要があります。

(a)プラグインのインストール
プラグインは該当機種にプラグインが存在する、かつサーバーにプラグインがある場合、端末登録ポリシーの初期値で自動的にインストールされます。


[プラグインの管理]からサーバーが保持するプラグインが確認できます。画面遷移後、[+]をクリックします。


未インストールのプラグインは[インストール]でインストールできます。


プラグインが存在しない機種につきましては、以下の手順にてリモートコントロールの可否をご確認ください。

※割り当てたパッケージプロファイルが適用外となった場合、リモート表示に戻りますのでご注意ください。

以下のURLにアクセス、[Android Enterprise Agents and Plugins]をクリックします。

[Plugin]から[SOTI Generic]を選択、[Download]をクリックします。


MobiControl管理コンソールにログイン、画面左上の[ハンバーガーアイコン(横三本)]-[パッケージ]をクリックします。

画面右上の[新しいパッケージ]-[Android Plus]を選択、先ほどダウンロードしたpcgファイルを[アップロード]します。


画面左上の[ハンバーガーアイコン(横三本)]-[プロファイル]をクリックします。

画面右上の[新しいプロファイル]-[Android]-[完全デバイス管理]をクリックします。


任意の[プロファイル名]を入力、[パッケージ]タブに移動します。


画面右上の[+]をクリック、[GenericPlugin_AE_xxxxxxx]にチェック、[プロファイルに追加]をクリックします。


プロファイルの作成画面に戻りましたら、[保存して割り当て]をクリックします。
該当のグループや端末を選択、[割り当て]をクリックします。



プラグインプロファイルのインストールが完了しない場合は、再試行や割当て直し、端末の再起動をお試しください。

[スクリプトの送信]をクリックします


スクリプトタイプに[Legacy]を選択し、スクリプトエディターに以下を貼り付け、[スクリプトを送信]をクリックします。
enforce_rcaccessibility 1


端末側の操作に移ります。以下の画面遷移で設定を行います(デバイスによって操作は異なります)。


[リモート表示]が[リモート操作]に変わったことを確認します。


※端末側で都度[今すぐ開始]をタップする必要があります。


■トラブルシューティング

【リモートプラグインがインストール済にならない場合】
・[縦三点リーダー]-[プロファイルの失効]をクリックします


端末の詳細画面をリフレッシュで、ステータスが[管理者により削除済み]を確認後、再度[縦三点リーダー]-[プロファイルのインストール]をクリックします。

(b)リモート操作(ビュー)の手順
リモート操作(ビュー)をクリックすると以下の画面となります。


[ウェブベース]はMobiControlサーバーにSOTI Xsightのインストールが必要となり、環境ご提供時にはインストールされていません。[ウェブベース]でご利用いただくにはPOLサポートデスクまでご要望ください。
※現時点では無償での提供となりますが、今後の予定については現状では未定となります。

[ダウンロード可能なプラグイン(レガシー)]はWindows PCに.msiをインストールする必要があります。

[毎回たずねる]のチェックを外した場合は、指定した操作設定でリモートを開始します。
変更する場合は、[プリファレンス]-[リモート操作]より変更可能です。

(c)ウェブベースのリモート操作(ビュー)
主な機能は以下となります。




(d)レガシーのリモート操作(ビュー)
初回のみ.msiのインストールが必要です。
[ダウンロード]をクリックします。


ダウンロードした[SotiRemoteControlInstaller.msi]を実行します。

[I accept the terms in the License Agreement]にチェックを入れ、[Advanced]をクリックします。


[Install for all users of this machine]にチェックを入れ、[Next]をクリックします。



インストール先の変更がない場合は、[Next]、[Install]をクリックします。


[Finish]をクリックでインストールは終了です。続けてリモート操作を行う際には、ブラウザを再起動してください。


セキュリティ警告は[はい]をクリックします。


主な機能は以下となります。





10.デバイスの移動

デバイスを別のグループに移動させます。

デバイスアイコン左にチェックを入れます。[端末の名前]左隣にチェックで全選択となります。


カーソルが変わる赤枠をドラッグします。


移動先のグループにドラックします。



[端末毎に上書き設定した端末詳細設定を移動先でも保持します。]にチェックを入れた場合、移動先のプロファイルやポリシーの設定を適用しません。
可能であればプロファイルやポリシーをグループ毎に設定いただきたいので、通常の運用ではチェックを推奨しません。
また、プロファイルやポリシーをグループではなくデバイスに割り当てた場合はチェック有無に関わらず設定を保持します。
[移動]をクリックでグループ移動は完了です。



11.グループへの指示

グループを右クリックで以下の設定が行えます。

グループの登録

直下にグループを登録します。

仮想グループの登録

直下に買う総グループを登録します。仮想グループを使用するとデバイスグループのデバイスを実際のデバイスグループに移動せずにグループ化できます。

詳細設定

⑦デバイスの情報/指示(c)構成の設定や、(e)ロケーション、グループのイベントログが参照できます。

カラータグ

グループ名の右にカラータグが付与できます。

アクションを実行

⑦デバイスの情報/指示の(k)端末のアクションの一部がグループに実行できます。

エージェントのアップデート

MobiControlサーバーが格納している最新のエージェントにアップデートします。

チェックイン

デバイスの情報の更新を要求します。

スクリプトを送信

⑧スクリプトを送信します。

ソフトリセット

デバイスの再起動を指示します。

パスコードロック解除

パスワードを解除します。

制限のクリア

Android Enterpriseでは機能しません。

リモートリング

Android Enterpriseでは機能しません。

メッセージを送信

ファイル同期ポリシーを設定している場合、更新スケジュールを待たずにファイル同期を行います。

アクティベーションロックをバイパス

Android Enterpriseでは機能しません。

ロック

Android Enterpriseでは機能しません。

パスワードの再設定

パスワードを再設定します。

切断/中断

Android Enterpriseでは機能しません。

ファイルを今すぐ同期

ファイル同期を同期させます。

壁紙の設定

Android Enterpriseでは機能しません。

エージェントの更新を無効にする

デバイスのMobiControlエージェントの更新を無効とします。

無効化

MobiControlサーバーとの通信を一時的に禁止します。

ユーザーの関連付けをリセット

Android Enterpriseでは機能しません。

グループの詳細設定

⑦デバイスの情報/指示(c)構成の設定や、(e)ロケーション、グループのイベントログが参照できます。

名前変更

グループの名前を変更します。

削除

グループを削除します。デバイスが存在した場合は管理コンソールから削除されます。